· 3 min read
Easier API for Microsoft Subscriptions + Dashboards
In the last month we have released a couple of key features, here’s a quick roundup...

In the last month we have released a couple of key features, here’s a quick roundup…
Service Provider Dashboard
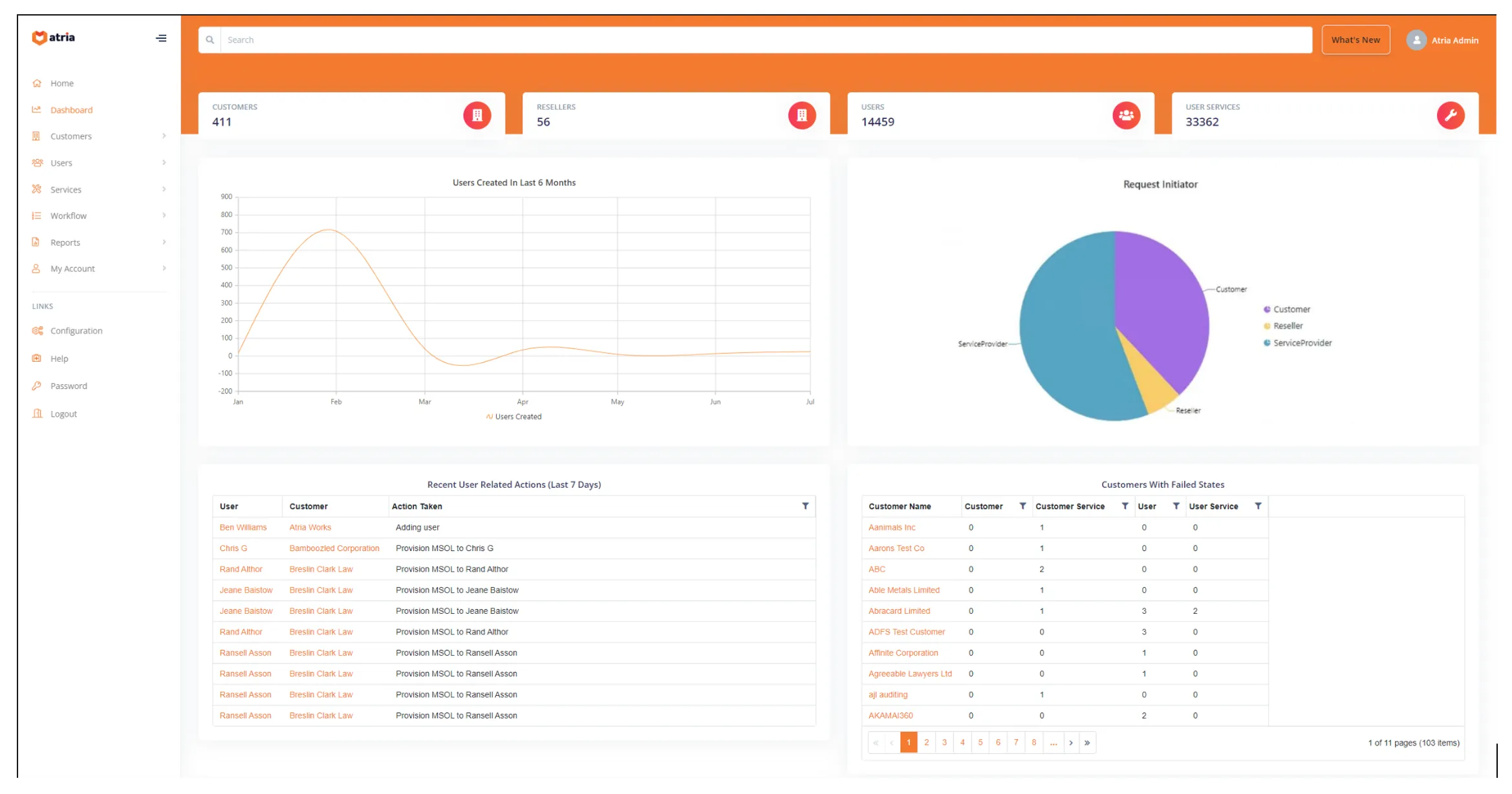
Everyone likes a good dashboard! our Service Provider dashboard is there to provide useful information to your internal staff. We have a range of components that we can add to the dashboard, today the default shows:
KPI’s Total count of customers, resellers, users and services provisioned to users
Users Created in last 6 months This chart shows user adds over the preceding 6 months across the entire Atria system.
Request Initiator – Who has been working in Atria A pie chart which shows the proportion of requests made through Atria by Customer type (Service Provider, Reseller, Customer) Our goal is to help your resellers and customers be self-sufficient, Existing deployments of the dashboard show end-customers handling over 40% of provisioning operations. Keen to hear your results.
Last 7 days User related actions This lists (most recent first), the user / customer and the action taken to that user. You can click on the user or customer to take you through to the related entity.
Customers with Provisioning Errors Provisioning sometimes fails, this grid lists all customers who have failed provisioning states. Similarly you can click on the customers name to link through to the customer.

Customer Dashboard
We also have the capability for a customer dashboard, as a demo, we’ve added Microsoft subscription information – showing subscription renewal timelines and subscription type.
What do you or your customers want to see in Atria Dashboards? Let us know and we’ll see what we can do.
Defaulting the Atria home page after login
We had a few requests to change the default page that users are sent to after login - now you can! This feature is controlled via brands, so if you have different channels or classifications of customers, you can change the behavior by editing the setting within the brand editor.
If the user does not have permissions to the page you’ve specified, they will just be shown the old home page.
Easier Microsoft Subscription Management API
If you’ve been battling to understand and integrate Microsoft NCE into your systems, then you are not alone. There are some complex concepts and behaviors to understand, the Microsoft APIs have a lot in them and authentication can be complex to implement.
The good news is that if you have Atria, you are now able to create and modify subscriptions for existing customers using the Atria External API.
Imagine being able to create a subscription for a customer by just specifying :
- Your customer Identifier
- The product code they want the subscription for
- The term
- The Payment Frequency
- The quantity
Atria will do all the heavy lifting with Microsoft Partner Center and send you back the subscriptionID !
We also have APIs for Retrieving a tenants subscriptions, updating existing subscriptions and retrieving a catalog of Microsoft Products for provisioning.
Full Swagger output is available on your Atria instance - contact us for more info
If you are new to Atria - find out how Atria helps Microsoft CSPs manage subscriptions, users and Microsoft 365 services)



